In Tartiflette Reveelium ITrust
Salut les Techos, une fois n’est pas coutume, votre « Vandam » préféré qui manie l’anglicisme comme personne s’en va vous compter l’histoire d’une PME Française qui se démarque en ce moment dans le monde impitoyable de la Cyber Sécurité : ITrust et plus précisément sa solution Reveelium.
Qui qui c’est ITrust ?
ITrust est une boîte Française de sécurité IT qui évolue assez bien, connaissant le marché ultra concurrentiel de la Cyber Securité. Ils ont a leurs actifs le très bon IKare qui a quelques années maintenant (2015) et qui à été récompensé durant le reconnu France CyberSecurity.
France CyberSecurity, c’est, en gros, un label de bonne qualité mis en place en 2015.. et ça on aime !
Et justement leur dernière solution d’analyse comportementale de votre petit environnent IT a également reçu en 2018 le Label France Cyber ! On va maintenant rentrer un peu plus dans le détail sur la solution Reveelium solution d’analyse comportementale en cyber sécurité pour ceux qui n’auraient pas suivi.
Analyse comportementale … quesaquo ?
L’analyse comportementale, c’est les pubs ciblées que Google ou Amazon vous mettent sous le nez !
Plus précisément pour la partie sécurité IT c’est la détection des « signaux faibles » d’une compromission dès qu’elle pointe le bout de son nez… en tout cas c’est le résultat souhaité et c’est pas nouveau !
Elle s’appuie sur des modèles d’analyse qui ne sont pas forcément nouveaux, mais profite du Big Data pour les appliquer à des volumes de données considérables, jusqu’ici largement inexploitées, à commencer par les logs des systèmes connectés à l’infrastructure IT (switch, Firewall, AD …)
Comment Reveelium fait de l’analyse comportementale, et est-ce que ça marche ?
Reveelium est basée sur les outils big data type « FAQ »
À l’époque où le big data était méconnu, les Splunk ou Elasticsearch se sont présentés comme analystes comportementaux, mais c’était brouillon, difficiles à configurer et pour être honnête on ne savait pas quoi chercher.
C’est là que Reveelium fait la différence… tout est automatisé, ou presque
L’outil est basé sur 3 axes pour faire le videur à votre place :
1/ Moteur de détection de signal faible – Des algorithmes mathématiques poussés.
2/ Moteur de corrélation métier – Issu de l’expérience des ingénieurs et consultants sécurité.
3/ Base de connaissance globale – Sur laquelle viennent s’adosser les deux moteurs – c’est la mémoire de Reveelium, qui identifie et collecte les comportements de tous les clients Reveelium, afin de faire bénéficier chacun d’eux de l’expérience des autres. (Et ça, c’est cool !)
L’ensemble de ces 3 moteurs travaillent sur une base big data externalisée capable de traiter de grandes quantités de données.
Mais comme un diagramme c’est plus sympa :
La FAQ
Je vous avoue que pour moi aussi l’outil n’est pas forcement simple à appréhender, quelques questions-réponses pour nous aider a voir plus clair ne seront pas superflues.
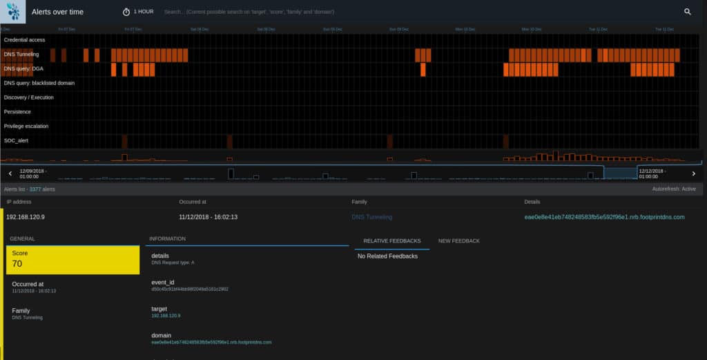
Les Dashboards
Comme vous pouvez le constater ci-dessous, autant d’informations nécessitent une aide graphique pour être compréhensibles. Malheureusement, nous n’avons pas pu installer la solution sur notre environnement. Je vous ai donc dégoté ci-dessous quelques screenshoots de Reveelium :
Quelques questions
Pourquoi devrait-on vous trust ?
ITrust a d’ores et déjà la confiance de plus de 200 clients dont 42% grands comptes, tous secteurs confondus. ITrust c’est aussi plus de 12 ans d’expérience et c’est un collectif de professionnels et d’ingénieurs qui a cœur de sans cesse faire évoluer les technologies commercialisées pour aller dans le sens de la demande client.
Avez vous un exemple concret à nous soumettre pour que l’on comprenne la valeur ajoutée de votre solution ?
L’avantage principal de la solution c’est de faire remonter des alertes pour identifier des attaques potentielles avant qu’elles arrivent ou qu’elles aient été répertoriées. C’est ensuite un vrai gain financier dans la mesure où en comparaison avec ce que l’entreprise devrait débourser pour réparer le SI qui aurait été attaqué, on gagne énormément de temps et d’argent et ainsi on se prémunit contre ces risques d’attaques et de pertes financières qui en résulteraient. Enfin, si l’on veut de la donnée chiffrée, à prendre avec précaution, car cela va dépendre évidemment de chaque situation, mais de manière générale, Reveelium permet de faire abaisser le temps moyen de détection d’une attaque de 205 jours à environ une semaine.
A qui s’adresse en priorité votre solution ?
De la TPE à la GE, aux grosses industries comme les hôpitaux par exemple, ETI/PME, Grands Comptes et partenaires revendeurs !
In Tartiflette you trust ?
Tartiflette we adoooooore but Cassoulet we prefer!
