Récemment je vous ai présenté une solution pour gérer vos réseaux ou celui de vos clients via le matériel de chez Ubiquiti. Certains d’entres vous peuvent trouver cela cher et c’est pourquoi aujourd’hui je vous présente la solution SDN de chez TPLink !
Ils proposent depuis quelque temps une solution SDN pour vous permettre de gérer les réseaux de votre entreprise, de vos clients ou même de votre lab à la maison. Avec une interface unique qui vous permettra de manager, superviser, mettre à jour vos réseaux (filaire et sans fils) ou ceux de vos clients et bien plus encore !
C’est quoi un SDN ?
Le SDN (Software-Defined Network), désigne un ensemble de technologies qui va vous permettre un contrôle centralisé des ressources réseau et donc une meilleure gestion et utilisation de vos ressources réseaux.
Les solutions SDN sont des solutions proposées tant aux professionnels qu’aux particuliers. Pour faire simple, un réseau SDN se distingue d’une solution classique par la présence d’un contrôleur. Il s’agit d’un logiciel qui se chargera de communiquer avec les appareils (routeur, switch, point d’accès, etc.) pour suivre leur état, les mettre à jour, les configurer lorsqu’ils seront connectés.
Avec une solution comme Omada SDN vous allez pouvoir d’un seul point d’entrée, configurer l’ensemble de vos périphériques réseaux en quelques clics. Que ce soit des routeurs, switch ou encore points d’accès Wifi. Dès lors ou vous ajouterez de nouvelles configurations ces informations seront déployées et provisionnées sur l’ensemble de votre réseau. Tout ceci sera possible grâce à un contrôleur Omada. Contrôleur qui pourra être physique ou virtuel, c’est tout l’intérêt de ce type de solution.
Pour la partie virtuelle, vous pourrez installer votre propre contrôleur Omada gratuitement sur un PC, serveur, VPS, sur des plateformes comme AWS ou Azure ou encore utiliser la solution Omada cloud qui hébergera pour vous votre contrôleur sur AWS. Si vous préférez avoir un contrôleur matériel c’est également possible avec les OC200 ou OC300 et c’est d’ailleurs ce que je vais vous présenter un peu plus tard dans la vidéo.
Le Controleur Omada SDN
Pour cela, nous utiliserons le contrôleur Omada qui vous permettra de tout gérer facilement via un tableau de bord que vous pourrez personnaliser selon vos besoins et ceux de vos clients. Ce contrôleur peut être installé sur une machine virtuelle, un ordinateur, serveur, Raspberry ou encore être utilisé dans le cloud. Mais vous pouvez également utiliser l’OC200 ou OC300 qui sont des contrôleurs matériels.
À noter que le OC200 vous permettra de gérer jusqu’à 50 périphériques TP-Link Omada alors que l’OC300, jusqu’à 500, il pourra alors être utilisé sur de grosses infrastructures.
En plus de contrôleurs, il faudra également s’équiper d’un routeur TP-Link ainsi que d’autres périphériques tels que switch ou point d’accès Wifi. Ce qui vous permettra de gérer votre réseau de bout en bout avec Omada. Outre les nombreuses fonctionnalités de la gamme Omada, le prix est extrêmement intéressant. On trouve difficilement moins cher sur ce type de produits.
Vous pourrez alors géré l’ensemble de vos matériels réseau TP-Link via votre navigateur préféré, mais sachez que ce sera également possible depuis votre smartphone puisqu’une application est également disponible sur Android ou iOS qui vous permettra de faire de la supervision ou encore de la configuration en temps réel ou que vous soyez.
Maintenant que nous avons rapidement parlé de matériel, nous allons voir ci-dessous comment installer et configurer une solution Omada SDN. Dans de futurs articles et vidéos nous pourrons approfondir certains sujets en fonctions de vos commentaires (VPN, VLAN, WiFi…) donc n’hésitez pas !
Installation de la solution Omada SDN
Comme dit plus haut, il est possible d’installer le contrôleur Omada sur un PC, Serveur, Raspberry, mais dans cet article nous utiliserons le contrôleur OC200, cela me permettra de tester sa réactivité et globalement ce sera bien plus simple surtout compte tenu de son petit prix.

Schéma de notre installation Omada
Nous partons ici sur une architecture standard, avec Internet qui arrive en fibre sur une Livebox Pro 5.

Dans mon installation, je connecte ma Livebox pro au routeur de chez TP-Link, le but étant de se passer de notre Livebox et de n’utiliser que notre nouveau routeur TP-Link pour la gestion de notre réseau. C’est le Routeur ER605 qui nous permettra de diffuser Internet à l’ensemble de nos périphériques et clients, mais également de gérer nos règles de pare-feu, le routage ou encore la gestion de notre futur VPN !
Ce routeur est équipé d’un port WAN pour Internet, un port LAN pour votre réseau local. Mais vous aurez également trois ports WAN/LAN qui vous permettront de configurer par exemple d’autres connexions internet pour avoir une redondance ou encore de les utiliser pour brancher des switchs ou clients.
Cependant, pas d’agrégation ici (LAG). Si vous comptez utiliser la solution Omada pour un gros réseau, vous avez également la possibilité d’opter pour le ER7206 qui est plus puissant et également doté d’un port WAN en SFP+.
Ensuite, nous utiliserons un switch TP-Link encore une fois de la gamme Omada pour justement pouvoir utiliser la puissance de cette solution et pouvoir configurer en quelques clics nos VLANs et bien plus encore. Nous utiliserons un switch POE ce qui nous permettra d’ajouter des périphériques alimentés en POE tels que des caméras ou des points d’accès Wifi, mais également d’alimenter notre contrôleur qui nécessite ici du PoE.
C’est donc sur ce switch que je viendrai connecter mon contrôleur OC200 ainsi que les points d’accès Wifi.
En effet, nous y connecterons également des points d’accès puisque c’est ici aussi l’un des avantages de la solution Omada. Je vous l’ai dit, vous pouvez configurer l’ensemble de votre réseau via une seule et même interface, on y inclut donc également vos réseaux WiFi.
Ici je testerai deux points d’accès Wifi 6, le EAP660HD et EAP110 Outdoor.
Installation Omada Controleur
Une fois que j’ai tout connecté comme décris dans le schéma un peu plus haut, nous allons maintenant nous connecter à notre contrôleur. Celui-ci étant par défaut en DHCP, j’utilise Advanced IP Scanner pour retrouvez facilement l’adresse ip du contrôleur, ce qui nous permet par la suite de nous connecter via notre navigateur préféré.

Lors de la première connexion vous serez invité à changer le nom de votre contrôleur, de choisir le pays et la timezone, mais également le type d’utilisation que vous aurez avec votre matériel TP-Link.

Automatiquement, le contrôleur va scanner votre réseau afin que vous puissiez adopter facilement et rapidement tout le matériel compatible. Dans le cas présent, mon routeur ainsi que mon switch. J’ajouterai un peu plus tard le matériel lié au Wifi, mais j’aurais très bien pu le faire au même moment.

Si vous comptez utiliser la solution Omada pour votre Wifi, vous pouvez configurer votre premier réseau WiFi dès maintenant ou plus tard.

Dans cette nouvelle étape, créer vos identifiants d’administrateur, vous pourrez plus tard ajouter d’autres comptes si nécessaire. Ce compte est un compte local et vous permettra d’accéder au contrôleur même sans internet. Dans le même temps, vous pouvez ici lier votre compte Omada Cloud Service à votre matériel. Ce n’est pas indispensable, mais cela vous permettra de pouvoir intervenir à distance sur votre installation de n’importe où.

Et voilà ! En quelques minutes vous avez installé et effectué la première configuration de votre réseau Omada.

Vous aurez alors une présentation rapide des fonctionnalités de votre nouvelle interface Omada. Statistique & Monitoring, Gestion des sites, Gestion des comptes…


Jusqu’à la présentation des paramètres disponibles, très bonne idée !
Le Dashboard
Un des avantages d’Omada, c’est la possibilité de configurer et personnaliser l’interface en fonction de vos besoins. Les widgets sont disponibles en un clic et vous permettront d’ajouter des informations supplémentaires sur le dashboard : Points d’accès et switchs les plus actifs, Charge Internet, État des VPN, Clients les plus actifs, Statisiques…

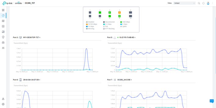
Les statistiques
Omada vous permettra de sortir des statistiques de l’ensemble de vos périphériques TP-Link : Nombre d’utilisateurs, Clients, Performance CPU / Mémoire…

Mais également l’utilisation réseau, avec des statistiques (réception et transmission) par ports et clients.

Votre Topologie
Omada vous aidera à comprendre rapidement la Topologie de votre réseau avec une cartographie de vos périphériques réseau ainsi que les clients attachés.

Les périphériques
Dans cette interface vous trouverez l’ensemble des périphériques TP-Link que vous avez déjà adoptés ou bien qui seront à adopter. C’est également depuis cette interface que vous pourrez mettre à jour le firmware de vos périphériques.

C’est également depuis cette interface que vous pourrez avoir plus d’infos ou encore configurer chacun de vos périphériques TP-Link.

Les clients
Depuis cette interface vous trouverez l’ensemble des clients (Ordinateurs, Serveurs, Smartphone, IoT…) connectés à votre réseau filaire et sans fils. Vous allez pouvoir d’ici agir sur ces clients : Renommer, bloquer, limiter la bande passante ou encore fixer l’adresse IP.

Insight
Dans cette partie vous trouverez pas mal d’informations sur votre réseau, tels que les clients connectés et ceux qui se sont connectés.

Mais également les connexions aux VPN, au portail captif ou encore les règles de port forwarding, la table de routage, le DynDNS si il a été configuré et les points d’accès wifi des réseaux voisin.

Les Logs
Dans cette partie, vous trouverez les logs de connexion, les erreurs, les avertissements concernant vos clients ou périphériques TP-Link.

Les statistiques
Retrouvez ici l’ensemble des statistiques concernant votre réseau.

La configuration
Configuration WAN
Vous pouvez paramétrer votre liaison Internet depuis les paramètres de votre contrôleur. C’est également ici que vous pourrez configurer une redondance de votre connexion Internet. En effet, vous pouvez profiter des autres ports de votre routeur pour monter une ligne internet de secours. Cela peut être une autre connexion ADSL/Fibre ou bien encore un routeur 4G !

Ajout et configuration VLAN
La partie « paramètres » est très complète, elle vous permettra de configurer votre réseau filaire, sans fil, votre pare-feu, VPN et bien plus encore ! La création d’un VLAN peut se faire en quelques clics, et l’avantage d’être sur une solution SDN tels que Omada, c’est que les configurations que vous allez mettre en place sur votre contrôleur seront rapidement provisionnées à l’ensemble des périphériques TP-Link de votre réseau.
Pour ajouter un VLAN, depuis les paramètres de votre contrôleur, cliquez sur « Wired Networks » puis « LAN ». Vous avez votre réseau par défaut ici sous le VLAN 1, mais vous pouvez facilement ajouter un nouveau VLAN en cliquant sur « Create New LAN« .

Vous pouvez ensuite configurer votre nouveau VLAN avec une personnalisation des paramètres.

Une fois vos VLAN configurés, vous pourrez facilement assigné à un ou plusieurs ports de vos switchs ces VLAN. Encore une fois, en quelques clics !

Ajouter un nouveau périphérique TP-Link compatible
Maintenant que notre contrôleur est installé, nous pouvons ajouter facilement de nouveaux périphériques, que ce soit des switchs ou encore des points d’accès pour étendre notre réseau WiFi. La gamme de produits Omada est très fourni. Pour cela, connecter votre périphérique TP-Link compatible Omada sur votre réseau.


Votre nouveau périphérique va alors récupérer tous vos paramètres et s’intégrer à votre infra réseau.

Ajouter un réseau WiFi
Vous l’avez compris, la solution Omada SDN de chez TP-Link vous permettra de gérer votre réseau filaire, mais également vos réseaux Wi-Fi. C’est ce que nous verrons ci-dessous.
Pour créer vos réseaux Wi-Fi, cliquez sur « Wireless Networks » dans les paramètres de votre contrôleur Omada. Cliquez ensuite sur « Create New Wireless Network » pour créer un réseau sans fil.

Vous pouvez ensuite ajouter le nom de votre SSID, sélectionner la ou les bandes de Wi-Fi souhaité (2.4 ou 5GHz) ainsi que le type de sécurité de ce réseau et son mot de passe.
Vous aurez de nombreux autres paramètres pour gérer votre réseau Wi-Fi : diffusion du réseau, limite de bande passante, planification du réseau Wi-Fi, filtrage par adresse mac…

Le contrôleur vous permettra également de mettre en place un réseau Wi-Fi Guest, avec ou sans portail captif. Cette solution peut être intéressante pour dans des hôtels, chambre d’hôte ou pour vos invités en entreprise.
Lors de la création de votre réseau Wi-Fi, sélectionner l’option « Guest Network ». Cela aura pour effet d’interdire au client de ce réseau de voir les autres clients du même réseau ou tout autre ip sur votre réseau LAN.

Pour créer et personnaliser le portail captif, depuis les paramètres, sélectionner « Authentication » puis « Portal« . Vous aurez alors tout le choix pour ajouter votre logo, votre image de fond ou encore vos règles à faire approuver à vos futurs utilisateurs.

Conclusion
Je n’irai pas plus loin aujourd’hui, mais sachez que la solution Omada regorge de fonctionnalité. D’autant plus qu’il y a régulièrement des mises à jour qui vous permettront d’aller encore plus loin dans le futur.
Point fort :
- Solution centralisée et accessible depuis n’importe où
- Gestion Multi-Sites
- Logiciel compatible Linux et Windows, sans contrat de maintenance.
- Création de rôles spécifique
- Création de rapport et analyse de trafic
- Pas de licence à payer en sus lors de l’intégration de matériels
- Sauvegarde et restauration en un clic
- Matériel peu onéreux
- Serveur Radius et OpenVPN
- Possibilité de mettre en place un portail captif personnalisable
- Support technique disponible en France !
Point Faible :
- L’interface n’est pour le moment pas en français
- Pas de LAG (Agrégation de liens WAN)




Super tour d’horizon d’omada.
Ça a l’air très intéressant.
Un comparatif omada / unifi serait sympa pour savoir pourquoi prendre plutôt l’un que l’autre.
Je regarde depuis hier UDR d’ubiquiti mais cette approche omada est pas mal du tout non plus 😀
Bonjour. Je suis intéressée à titre privé par la solution Omada.
Mais je n’arrive toujours pas à savoir si l’on peut chaîner en wifi des points d’accès entre eux (wifi mesh pur) ou s’ils se connectent individuellement à un unique point d’accès central (donc montage en étoile).
Tp link, sauf erreur de ma part, ne fournit aucune topologie pour une solution Omada (même pour la solution grand public Deco, il faut lire les commentaires sur Amazon pour comprendre que les Deco M9 sont en étoile !!)
Heureusement, votre article est très bien fait sur la partie configuration logique.
Merci